什么是CCUS?从捕集到封存的全过程介绍

来源: 同兴环保官微 作者:同兴科技
中性

  在工业领域中,CCUS(碳捕集、利用与封存)是实现减污降碳的重要技术路径之一。其核心目标是从排放烟气中分离出二氧化碳,并通过资源化利用或安全封存实现减排。

  随着钢铁、化工、焦化、水泥等行业碳排放持续增加,CCUS正被越来越多企业纳入减排规划。要理解CCUS的作用和价值,需要先了解其工作原理。

  01|CCUS的三个基本步骤

  ① 捕集(Capture)——从烟气中分离CO2

  捕集是整个系统的起点,也是决定技术经济性的关键。

  目前工业上广泛应用的是化学吸收法:

  利用吸收剂与烟气中的CO2发生反应,再通过再生解吸释放高纯度CO2。

  吸收剂的性能直接影响捕集效率与运行能耗。

  例如,在湿法捕集中,传统MEA吸收剂存在易降解、氧化快、再生能耗高等问题。因此,行业转向更稳定、寿命更长的吸收剂方案。

  同兴科技003027)研发的TX-1吸收剂即属于改进型配方,其特点包括:

  抗氧化能力比传统吸收剂提升20–300倍

  有效酸气负荷更高,有助于降低再生能耗

  运行周期更长,减少更换频次与停机成本

  这些特性对企业在实际工程中控制能耗、提升捕集效率具有直接意义。

  ②利用(Utilization)——让CO2转化为资源

  捕集后的CO2可进入资源化利用环节,例如:

  制备化工原料(如甲醇、碳酸酯等)

  制食品级CO2

  用于农业增施气肥

  与矿物反应生成稳定碳酸盐材料

  不同利用途径对CO纯度要求各异。

  捕集环节中,吸收剂的净化性能和工艺设计会影响CO2成品品质。

  同兴科技TX-1吸收剂配套净化工艺,可有效控制杂质含量,满足后端利用要求。

  ③ 封存(Storage)——实现长期减排

  无法资源化利用的CO2需进行封存,主要包括:

  地质封存(如盐穴、枯竭油气藏等)

  矿化封存(CO2与矿物反应成为稳定碳酸盐)

  封存属于长期减排工程,需要确保安全稳定与监测合规。

  通过“捕集—利用—封存”的完整链条,CCUS得以实现CO2持续减排。

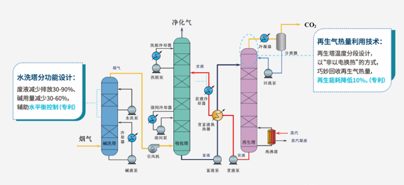
  同兴CO2捕集湿法工艺:捕集+再生

  02|降低捕集能耗的关键:工艺与吸收剂协同优化

  碳捕集系统能源消耗主要集中在吸收剂再生环节。因此,不同吸收剂和工艺技术将带来显著的成本差异。

  同兴科技开发的TXio湿法捕集工艺,在再生段采用:

  高效结构换热器设计

  再生气潜热回收技术

  搭配TX-1吸收剂,可实现系统再生能耗降低10%以上。

  这对钢铁、焦化、化工等连续生产行业尤为重要——能耗每降低1%,项目运营成本随之减少,且捕集规模越大,节能效益越显著。

  03|CCUS的深层意义:不止于“捕碳”

   CCUS 不仅是一项减碳技术,更是一套体系化的碳管理解决方案,帮助企业:

  持续降低碳排放强度

  提升绿色供应链竞争力

  应对未来碳定价与碳交易机制

  在“双碳”目标下拓展行业发展空间

  同兴在全球首个船舶捕获吸收剂项目

  结语

  从捕集、利用到封存,CCUS构建了完整的碳减排技术路线。无论行业规模大小,吸收剂性能、节能工艺和工程设计方案均会直接影响碳捕集项目的运行效率与经济性。

  随着技术持续进步,包括TX-1吸收剂、TXio节能工艺在内的同兴创新方案,正助力更多企业以更低成本、更高效率实现碳减排目标。

关注同花顺财经(ths518),获取更多机会

0

+1
  • 北信源
  • 兆易创新
  • 科森科技
  • 卓翼科技
  • 天融信
  • 吉视传媒
  • 御银股份
  • 中油资本
  • 代码|股票名称 最新 涨跌幅